Fix the RAM shortage on lupine-4 #282

Open
opened 2026-01-15 06:20:57 +01:00 by oysteikt · 5 comments
Owner

lupine-4 only has 8 gigs of RAM, and hence it frequently hits it's limits and starts swapping like a madman (unlike most of its cousins who have 16 gigs). This is often slowing the pipelines down even more than it would have been if we just didn't use this machine at all and let the others take care of it.

We should either give it some more RAM, or we should somehow make gitea downprioritize it (although that doesn't seem possible currently)

lupine-4 only has 8 gigs of RAM, and hence it frequently hits it's limits and starts swapping like a madman (unlike most of its cousins who have 16 gigs). This is often slowing the pipelines down even more than it would have been if we just didn't use this machine at all and let the others take care of it. We should either give it some more RAM, or we should somehow make gitea downprioritize it ([although that doesn't seem possible currently](https://github.com/go-gitea/gitea/issues/27042))
oysteikt added the giteaservers n' hardware labels 2026-01-15 06:20:57 +01:00
oysteikt added this to the Kanban project 2026-01-15 06:20:57 +01:00
Author
Owner

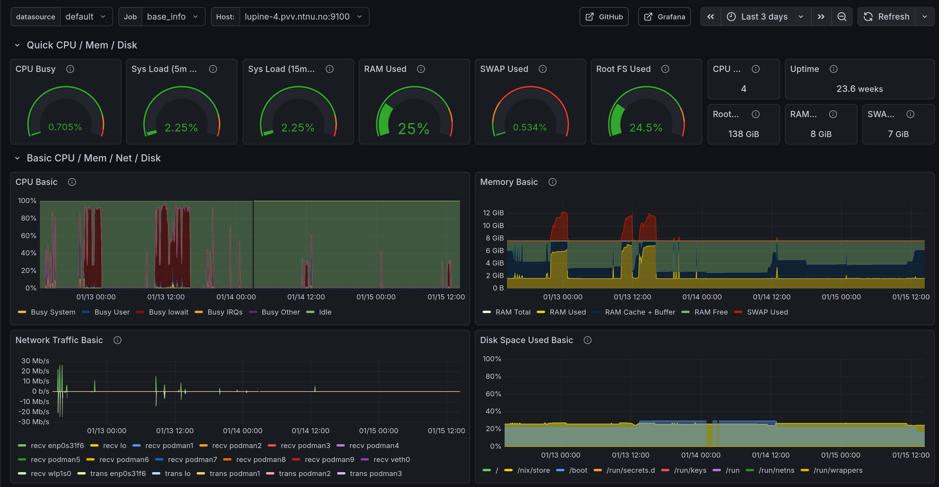
For the record, here is lupine-1 vs lupine-4 stats from some days with runner activity:

Lupine 1

image.png

Lupine 4

image.png

For the record, here is lupine-1 vs lupine-4 stats from some days with runner activity: ### Lupine 1 ![image.png](/attachments/77610a8c-9993-4c80-8c92-448b86e76764) ### Lupine 4 ![image.png](/attachments/ce64f357-e6dd-4d7d-bea4-24861c2cf6f0)
372 KiB
423 KiB
oysteikt moved this to Medium priority in Kanban on 2026-01-15 06:24:18 +01:00
Owner

New RAM is back in stock, letsgo

image.png

New RAM is back in stock, letsgo ![image.png](/attachments/2862e9f3-4739-413d-bf59-8a3e68be6edc)
Author
Owner

bruh, I think they are using DDR4 sticks. Probably don't need any more than yet another 8gig (if we have any laying around, maybe we used everything for bicep?)

bruh, I think they are using DDR4 sticks. Probably don't need any more than yet another 8gig (if we have any laying around, maybe we used everything for bicep?)
Owner

Lupine-1 claims to be an Optiplex 7040, and the manual says there are 4 UDIMM slots, each supporting a stick of between 4GB and 8GB, DDR4@2133 MHz

Oops, they're not the same type:

Lupine-4 is an Optiplex 5050 Micro (looked up the serial number on Dell Support) and the manual says there are 2 SODIMM slots, supporting Non-ECC dual-channel 2400MHz DDR4 SDRAM, Maximum memory 32GB

dmidecode -t memory says there is a single 8GB stick installed

We can get an 8GB stick for about 800 NOK afaict (Proshop) if they support running at only 2400MHz, idk

~~Lupine-1 claims to be an Optiplex 7040, and [the manual](https://www.dell.com/support/manuals/no-no/optiplex-7040-desktop/opti7040mt_om-v1/specifications?guid=guid-f058d593-d332-479e-9d55-6c6031fa6cba&lang=en-us) says there are 4 UDIMM slots, each supporting a stick of between 4GB and 8GB, DDR4@2133 MHz~~ Oops, they're not the same type: Lupine-4 is an Optiplex 5050 Micro (looked up the serial number on Dell Support) and [the manual](https://i.dell.com/sites/csdocuments/Shared-Content_data-Sheets_Documents/en/OptiPlex-5050-Towers-Technical-Specifications.pdf) says there are 2 SODIMM slots, supporting Non-ECC dual-channel 2400MHz DDR4 SDRAM, Maximum memory 32GB `dmidecode -t memory` says there is a single 8GB stick installed We can get an 8GB stick for about 800 NOK afaict [(Proshop)](https://www.proshop.no/RAM?pre=0&f~ram_ramteknologi=ddr4-sdram&f~ram_modeltype=baerbar-ram-ddr4-so-dimm-255-pin&inv=1&o=1028) **if they support running at only 2400MHz**, idk
Author
Owner

I was hoping we had some of that just laying around. It's one of the weird looking ones that go in laptops, right? That means we shouldn't have been able to use it for bicep

I was hoping we had some of that just laying around. It's one of the weird looking ones that go in laptops, right? That means we shouldn't have been able to use it for bicep
Sign in to join this conversation.
2 Participants
Notifications
Due Date
No due date set.
Dependencies

No dependencies set.

Reference: Drift/issues#282